您现在的位置是:首页 > 电气技术 > 电气技术
采用直流电压表间接测量直流电压的技术方法
来源:艾特贸易2018-05-28
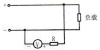
简介如果电压表测量机构的内阻不够大,测量电压又较高,则应增加一个串联电阻器 R 来降低仪表机构的电压,所增加的电阻器也称为倍压器。图 6-6 所示即为带倍压器的直流电压表测量方
如果电压表测量机构的内阻不够大,测量电压又较高,则应增加一个串联电阻器R来降低仪表机构的电压,所增加的电阻器也称为倍压器。图6-6所示即为带倍压器的直流电压表测量方法接入法。

图6-6 直流电压表间接测量直流电压的电路