您现在的位置是:首页 > PLC技术 > PLC技术
用PLC改造双面钻孔组合机床的电气控制线路
来源:艾特贸易2017-06-05
简介1 .技术要求 (1) 根据任务,设计主电路图,列出 PLC 控制 I/O 口(输入 / 输出)元件地址分配表,设计梯形图及 PLC 控制 I/O 口(输入 / 输出)接线图。 (2) 安装 PLC 控制线路,熟练正确地
1.技术要求
(1)根据任务,设计主电路图,列出PLC控制I/O口(输入/输出)元件地址分配表,设计梯形图及PLC控制I/O口(输入/输出)接线图。
(2)安装PLC控制线路,熟练正确地将所编程序输入PLC;按照被控设备的动作要求进行安装调试,达到设计要求。
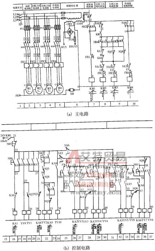
(3)结构示意图、动作示意图及电路图分别如图6-29、图6-30和图6-31所示。
2.程序设计
组合机床是针对特定工件进行特定加工而设计的一种高效率自动化专用设备,这类设备大多能多机多刀同时工作,并且具有自动循环功能。双面钻孔组合机床主要用于在工件的两相对表面上钻孔。
(1)电路设计分析。

图6-29 双面钻孔组合机床的结构简图
1-侧底座2-刀具电动机3-工件定位夹紧装置4-主轴箱及钻头 5-动力滑台
①双面钻孔组合机床的主要运动。机床由液压动力滑台提供进给动力,电动机拖动主轴箱的刀具主轴,提供切削主动力,工件的定位及夹紧装置由液压系统驱动。
机床的工作循环图如图6-30所示。机床工作时,工件装入定位夹紧装置,按下启动按钮SB4,工件开始定位和夹紧,然后左右两面的动力滑台同时进行快速进给、工进和快退的加工循环,与此同时,刀具电动机也启动工作,冷却泵在工进过程中提供冷却液。加工结束后,动力滑台退回到原位,夹紧装置松开并拔出定位销,依次加工的工作循环结束。
②机床的拖动及控制要求。

图6-30 机床的工作循环图
a.机床动力滑台和工件定位、夹紧装置由液压系统驱动。电磁阀线圈YV9和YV10控制定位销液压缸活塞运动方向;YV1和YV2控制夹紧液压缸活塞运动方向;YV3、YV4和YV7为左机滑台油路中电磁阀换向线圈;YV5、YV6和YV8为右机滑台油路中电磁阀换向线圈。电磁阀换向线圈动作状态见表6-9。
表6-9 电磁阀换向线圈动作状态

注:+——代表动作!
b.机床共有4台电动机。
(a) M1为液压泵电动机,液压泵电动机M1应先启动,使系统正常供油后,其他电动机的控制电路及液压系统的控制电路才能通电工作。
(b) M2为左机的刀具电动机,M3为右机的刀具电动机。刀具电动机应在滑台进给循环开始时启动运转,滑台退回到原位后停止运转。
(c) M4为冷却泵电动机。冷却泵电动机可以手动控制启动和停止,也可以在滑台工进时启动启动,在工进结束后自动停止。

图6-31 双面钻孔组合机床电路
c.要求组合机床能分别在自动和手动两种方式下运行。
(2)分配输入/输出点数。由PLC组成的双面钻孔组合机床控制系统共有输入信号22个,都是开关量,其中,选择开关1个,按钮11个,检测元件10个;共有输出信号15个,其中,电磁阀10个,控制4台电动机的接触器4个,指示灯1个。选择FX2N-48MR型主机,主机共有24个输入点和24个输出点,除能满足要求外,还有一定的余量。输入/输出点数分配见表6-10。
表6-10 输入/输出点数分配


(3)画出接线图,如图6-32所示。

图6-32 接线图
(4)梯形图设计。双面钻孔组合机床控制要求中提出:液压泵电动机M1应先启动,在系统正常供油后,其他电动机和液压系统控制电动机才能启动,控制程序应满足这一要求。
组合机床有手动工作方式和自动工作方式。我们可以通过开关SA选择不同的工作方式。假设SA断开时,机床的工作方式在自动工作方式;SA闭合时,手动工作方式。程序控制总框图如图6-33所示。

图6-33 程序控制总框图
①手动控制程序。利用主控指令编写手动控制程序,如图6-34所示。

图6-34 手动控制程序
②自动控制程序。根据如图6-30所示的机床的工作循环图,可以画出机床自动工作状态流程图,如图6-35所示。

图6-35 自动控制程序
因该机床没有装料机械手,是手工将工件放到夹具上,加工完毕后,人工取下工件,所以,工作方式为半自动。在PLC开机后,进入半自动工作方式的初始状态S2,按下启动按钮SB4,系统进入半自动工作状态。当一个工作循环结束后,又进入S2初始状态,为下一个加工作准备。双面钻孔组合机床自动控制的梯形图如图6-36所示。

图6-36 自动控制的梯形图
点击排行
PLC编程的基本规则
