变频技术
变频技术
-
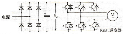
变频器中IGBT的结构与基本工作原理
变频技术
绝缘栅双极晶体管简称为 IGBT(InsulatedGate Biopolar Transistor) ,是 20 世纪 80 年代中期发展起来的一种新型复合器件。 IGBT 综合了 MOSFET 和 GTR 的优点,具有输入阻抗高、工作速度快、通态电...
阅读更多 -
变频调速高载波变频率的PWM方式
变频技术
此种方式与上述的 PWM 方式的区别仅在于调制频率有很大的提高。主开关器件的工作频率较高,常采用 IGBT 或 MOSFET 作为主开关器件,开关频率可达 10~20kHz ,可以大幅度地降低电机的噪...
阅读更多 -
变频器中GTR的驱动电路
变频技术
电力晶体管是具有自关断能力的全控器件,其基极驱动方式直接影响着它的工作状况。为此, GTR 基极驱动电路的设计必须考虑:最优化驱动特性、驱动方式和自动快速保护功能等方面...
阅读更多 -
变频器中IGBT的基本特性
变频技术
IGBT 的静态特性包括传输特性和输出特性。 1) 传输特性。 IGBT 的静态传输特性描述集电极电流 Ic 与栅射电压 UGE 之间的相互关系,如图 3-24(a) 所示,它与功率 MOSFET 的转移特性相似。...
阅读更多 -
变频器的U/f控制方式
变频技术
U/f 方式又称为 VVVF 控制方式,其原理框图如图 2-13 所示,主电路中逆变器采用 IGBT ,用 PWM 方式进行控制。逆变器的控制脉冲发生器同时受控于频率指令 f* 和电压指令 U ,而 f* 和 U 之...
阅读更多 -
变频器中GTR的缓冲电路
变频技术
由于电力电子器件在开通时流过很大电流,阻断时承受很高的电压,在开关转换的瞬间,电路中各种储能元件的能量释放还将导致器件经受很大的冲击,有可能造成器件的损坏。为此,...
阅读更多 -
变频器中IGBT的主要参数
变频技术1) 最大集电极一发射极间电压 UCEM :这个电压值是厂家根据器件的雪崩击穿电压而规定的,是栅极一发射极短路时 IGBT 能承受的耐压值,即 UCEM 值小于等于雪崩击穿电压。 2) 最大栅极一...
阅读更多 -
变频器中IGBT的驱动电路
变频技术栅极驱动电路要满足以下的要求: 1) IGBT 与 MOSFET 都是电压驱动,都具有一个 2.5 ~ 5 V 的阈值电压,有一个电容性输入阻抗。因此 IGBT 对栅极电荷非常敏感,故驱动电路必须很可靠;要...
阅读更多 -
电力电子器件的简单分类
变频技术电力电子器件的分类方法很多,常见的分类有如下几种。 1 .根据不同的开关特性分 ①不控器件。这种器件通常为两端器件,一般只有整流的作用而无可控的功能,如整流二极管、肖特...
阅读更多 -
变频器中IGCT的结构
变频技术集成门极换流晶闸管 IGCT(lntegratedGate Commutated Thyristor) 是 1996 年问世的一种新型半导体开关器件。 IGCT 是将门极驱动电路与门极换流晶闸管 GCT 集成于一个整体形成的。门极换流晶闸管...
阅读更多
